リリースアップデート情報 – Raplase 2.3 –
Tech Blog皆さん、こんにちは。
エクストリームーD株式会社 Raplase 製品開発チームです。
本日は、長期間に及び開発してきたRaplaseの最新リリース(2025年12月23日より提供開始しています)の新機能について解説させていただきます。
オンデマンドアプリケーション機能の拡張
Raplase ダッシュボードのメインナビゲーションバーに 「アプリケーションを実行」 ボタンを追加しました。これにより、これまで特定のHPCリソース内でのみ起動可能であったオンデバイスアプリケーションがダッシュボード内のどのページからでも起動できる様になり、利便性が改善しました。
アプリケーションの実行方法ボタンから
オンデマンドアプリケーションの実行方法
新しいアプリケーションを起動するには、「アプリケーションを実行」ボタンをクリックします。

クラスター、キュー、アプリケーションテンプレート、実行時間を選択し、「実行」をクリックします。
現在、以下のアプリケーションテンプレートに対応しています。
- noVNC — Linux デスクトップを使用してクラスターのヘッドノードにアクセス
- JupyterLab ー AIデータ分析やアプリケーション開発でよく利用される統合環境(IDE)

数秒後、「実行」ボタンは「開く」ボタンに変わります。開くをクリックすればオンデマンドアプリケーションが起動します。

「開く」をクリックすると、アプリケーションのタブへリダイレクトされます。
アプリケーションの管理方法
アプリケーションのタブを閉じた場合でも、いつでも簡単に再アクセスできます。再度「アプリケーションを実行」ボタンをクリックすると、現在実行中のアプリケーション一覧が表示されます。

「詳細」リンクをクリックすると、送信時のパラメータや残り時間など、実行中アプリケーションの詳細情報を確認できます。

アプリケーションの実行有効期限の通知と
セッションの再起動
アプリケーションの有効期限が近づくと、アプリケーション画面上に通知が表示されます。

また、有効期限が切れた際にも通知されます。

再度アプリケーションを実行したい場合は、「新しいセッションを開始」をクリックしてください。前回のセッションのパラメータが入力された状態で、アプリケーション実行フォームが開いたダッシュボードにリダイレクトされます。あとはそのまま送信するだけで、新しいセッションを開始できます。
ブラウザのリソース消費を抑えるため、1つのアプリケーションにつき表示できるブラウザタブは1つまでに制限されています。
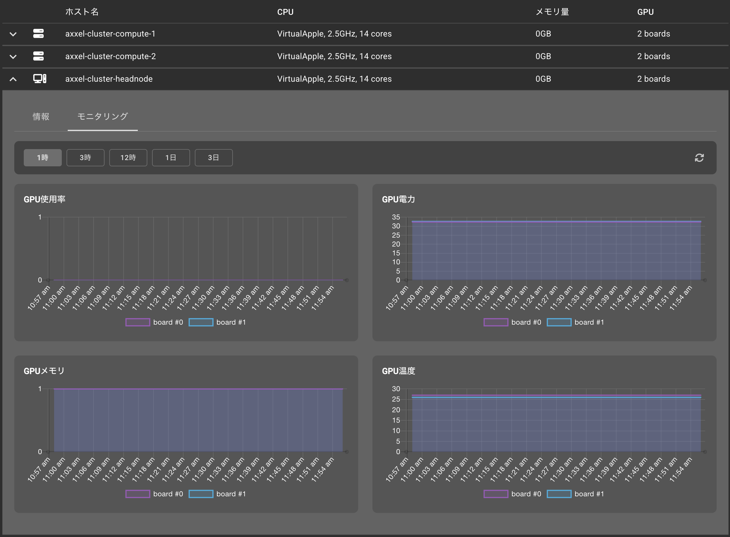
GPU チャート
(GPU利用率表示)
クラスター(HPCインスタンス)に GPU ボードが搭載されている場合、その現在の状態をダッシュボード上で確認できるようになりました。
(これは特にAI系のワークロードを実行される方はGPUの利用率を可視化できる新機能です)
HPCインスタンス ページに移動し、GPU ボードを持つクラスターを選択します。その後、ノード セクションまでスクロールし、GPU を搭載したノードを展開して モニタリング タブに切り替えてください。

これらのチャートでは、GPU 使用率、消費電力、温度、メモリ使用量を確認できます。
今回のアップデートは、特に今需要が増えているAI系の利用シナリオに併せたアップデートになり、ご紹介した機能の実現のために目に見えないバックエンドの大きな改修がありました。 そのため前回リリースから少し時間が空きましたが、今後もAI 及び AI研究開発 のお客様がRaplaseを快適にお使い頂ける様に開発を進めてまりますので是非ご期待ください。
最後になりましたが、良い年末年始をお過ごしください!